Перейти к основному содержанию
Перейти к основному содержанию

Мониторинг журналов хостов EC2 с помощью ClickStack

Кратко

Отслеживайте системные журналы EC2 с помощью ClickStack, установив OpenTelemetry Collector на ваши экземпляры. Коллектор автоматически обогащает журналы метаданными EC2 (ID экземпляра, регион, зона доступности, тип экземпляра). Вы узнаете, как:

  • Установить и настроить OpenTelemetry Collector на экземплярах EC2
  • Автоматически обогащать журналы метаданными EC2
  • Отправлять журналы в ClickStack через OTLP
  • Использовать готовую панель мониторинга для визуализации журналов хостов EC2 с облачным контекстом

Демонстрационный набор данных с примерами журналов и смоделированными метаданными EC2 доступен для тестирования.

Требуемое время: 10–15 минут

Интеграция с существующим экземпляром EC2

В этом разделе рассматривается установка OpenTelemetry Collector на экземпляры EC2 для сбора системных логов и их отправки в ClickStack с автоматическим обогащением метаданными EC2. Такая распределённая архитектура готова к продакшену и масштабируется на несколько экземпляров.

Запускаете ClickStack на том же экземпляре EC2?

Если ClickStack запущен на том же экземпляре EC2, логи которого вы хотите мониторить, вы можете использовать подход «всё-в-одном», аналогичный руководству по логам Generic Host. Смонтируйте /var/log в контейнер ClickStack и добавьте процессор resourcedetection в пользовательскую конфигурацию, чтобы автоматически собирать метаданные EC2. В этом руководстве основное внимание уделяется более распространённой распределённой архитектуре для продакшен-развертываний.

Если вы хотите протестировать интеграцию логов хоста EC2 перед настройкой продакшен-экземпляра, вы можете опробовать нашу преднастроенную конфигурацию и пример данных в разделе "Демонстрационный датасет".

Предварительные требования
  • Запущенный экземпляр ClickStack (on-premises, в Cloud или локальный)
  • Запущенный экземпляр EC2 (Ubuntu, Amazon Linux или другой дистрибутив Linux)
  • Сетевое подключение между экземпляром EC2 и OTLP-эндпоинтом ClickStack (порт 4318 для HTTP или 4317 для gRPC)
  • Сервис метаданных экземпляра EC2 доступен (по умолчанию включён)

Проверьте доступность метаданных EC2

С вашего EC2-инстанса проверьте доступность сервиса метаданных:

# Получение токена метаданных (IMDSv2)
TOKEN=$(curl -X PUT "http://169.254.169.254/latest/api/token" -H "X-aws-ec2-metadata-token-ttl-seconds: 21600")

# Проверка метаданных экземпляра
curl -H "X-aws-ec2-metadata-token: $TOKEN" http://169.254.169.254/latest/meta-data/instance-id
curl -H "X-aws-ec2-metadata-token: $TOKEN" http://169.254.169.254/latest/meta-data/placement/region
curl -H "X-aws-ec2-metadata-token: $TOKEN" http://169.254.169.254/latest/meta-data/instance-type

Вы должны увидеть идентификатор экземпляра, регион и тип экземпляра. Если эти команды завершаются ошибкой, проверьте:

  • Служба метаданных экземпляра включена
  • IMDSv2 не блокируется группами безопасности или сетевыми списками контроля доступа (network ACL)
  • Вы выполняете эти команды непосредственно на экземпляре EC2
Примечание

Метаданные EC2 доступны по адресу http://169.254.169.254 изнутри экземпляра. Процессор OpenTelemetry resourcedetection использует эту конечную точку для автоматического обогащения логов облачным контекстом.

Проверьте наличие файлов syslog

Убедитесь, что ваш инстанс EC2 записывает файлы syslog:

# Инстансы Ubuntu
ls -la /var/log/syslog

# Инстансы Amazon Linux / RHEL
ls -la /var/log/messages

# Просмотр последних записей
tail -20 /var/log/syslog
# или
tail -20 /var/log/messages

Установка OpenTelemetry Collector

Установите дистрибутив OpenTelemetry Collector Contrib на экземпляр EC2:

# Загрузите последний релиз
wget https://github.com/open-telemetry/opentelemetry-collector-releases/releases/download/v0.114.0/otelcol-contrib_0.114.0_linux_amd64.tar.gz

# Распакуйте и установите
tar -xvf otelcol-contrib_0.114.0_linux_amd64.tar.gz
sudo mv otelcol-contrib /usr/local/bin/

# Проверьте установку
otelcol-contrib --version

Создайте конфигурацию коллектора

Создайте файл конфигурации для OpenTelemetry Collector по пути /etc/otelcol-contrib/config.yaml:

sudo mkdir -p /etc/otelcol-contrib

Выберите конфигурацию в зависимости от вашего дистрибутива Linux:

sudo tee /etc/otelcol-contrib/config.yaml > /dev/null << 'EOF'
receivers:
  filelog/syslog:
    include:
      - /var/log/syslog
      - /var/log/**/*.log
    start_at: end
    operators:
      - type: regex_parser
        regex: '^(?P<timestamp>\S+) (?P<hostname>\S+) (?P<unit>\S+?)(?:\[(?P<pid>\d+)\])?: (?P<message>.*)$'
        parse_from: body
        parse_to: attributes
      
      - type: time_parser
        parse_from: attributes.timestamp
        layout_type: gotime
        layout: '2006-01-02T15:04:05.999999-07:00'
      
      - type: add
        field: attributes.source
        value: "ec2-host-logs"

processors:
  resourcedetection:
    detectors: [ec2, system]
    timeout: 5s
    override: false
    ec2:
      tags:
        - ^Name
        - ^Environment
        - ^Team
  
  batch:
    timeout: 10s
    send_batch_size: 1024

exporters:
  otlphttp:
    endpoint: "http://YOUR_CLICKSTACK_HOST:4318"
    headers:
      authorization: "${env:CLICKSTACK_API_KEY}"

service:
  pipelines:
    logs:
      receivers: [filelog/syslog]
      processors: [resourcedetection, batch]
      exporters: [otlphttp]
EOF

Замените следующее в конфигурации:

  • YOUR_CLICKSTACK_HOST: Имя хоста или IP-адрес, где запущен ClickStack
  • Для локального тестирования вы можете использовать SSH-туннель (см. раздел Устранение неполадок)

Данная конфигурация:

  • Считывает файлы системных журналов из стандартных путей (/var/log/syslog для Ubuntu, /var/log/messages для Amazon Linux/RHEL)
  • Разбирает сообщения в формате syslog для извлечения структурированных полей (timestamp, hostname, unit/service, PID, message)
  • Автоматически обнаруживает и добавляет метаданные EC2 с помощью процессора resourcedetection
  • При наличии при этом дополнительно включаются теги EC2 (Name, Environment, Team)
  • Отправляет логи в ClickStack по протоколу OTLP через HTTP
Обогащение метаданными EC2

Процессор resourcedetection автоматически добавляет эти атрибуты к каждой записи лога:

  • cloud.provider: "aws"
  • cloud.platform: "aws_ec2"
  • cloud.region: регион AWS (например, "us-east-1")
  • cloud.availability_zone: зона доступности (AZ), например «us-east-1a»
  • cloud.account.id: идентификатор учетной записи AWS
  • host.id: идентификатор экземпляра EC2 (например, "i-1234567890abcdef0")
  • host.type: Тип инстанса (например, "t3.medium")
  • host.name: Имя хоста инстанса

Установите API-ключ ClickStack

Экспортируйте API-ключ ClickStack как переменную окружения:

export CLICKSTACK_API_KEY="your-api-key-here"

Чтобы сохранить это значение после перезагрузки, добавьте его в профиль вашей командной оболочки:

echo 'export CLICKSTACK_API_KEY="ваш-api-ключ-здесь"' >> ~/.bashrc
source ~/.bashrc

Запуск коллектора

Запустите OpenTelemetry Collector:

CLICKSTACK_API_KEY="your-api-key-here" /usr/local/bin/otelcol-contrib --config /etc/otelcol-contrib/config.yaml
Для использования в production-среде

Настройте коллектор для запуска в качестве службы systemd, чтобы он автоматически запускался при загрузке системы и перезапускался при сбоях. Подробности см. в документации OpenTelemetry Collector.

Проверка логов в HyperDX

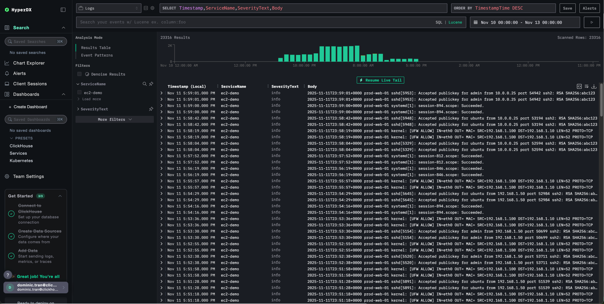
После запуска коллектора войдите в HyperDX и убедитесь, что логи поступают с метаданными EC2:

  1. Перейдите на страницу поиска
  2. Выберите источник Logs
  3. Отфильтровать по source:ec2-host-logs
  4. Щёлкните запись журнала, чтобы раскрыть её
  5. Убедитесь, что в атрибутах ресурса отображаются метаданные EC2:
    • cloud.provider
    • cloud.region
    • host.id (ID экземпляра)
    • host.type (тип экземпляра)
    • cloud.availability_zone
Экран поиска логов EC2
Детали журнала EC2 с метаданными

Демонстрационный датасет

Для пользователей, которые хотят протестировать интеграцию логов хостов EC2 перед настройкой своих продакшен‑инстансов, мы предоставляем примерный датасет с сымитированными метаданными EC2.

Загрузите образец набора данных

Загрузите образец лог-файла:

curl -O https://datasets-documentation.s3.eu-west-3.amazonaws.com/clickstack-integrations/host-logs/journal.log

Набор данных включает:

  • Последовательность загрузки системы
  • Активность входов по SSH (успешные и неуспешные попытки)
  • Инцидент безопасности (атака методом перебора с срабатыванием fail2ban)
  • Плановое обслуживание (задания cron, anacron)
  • Перезапуски службы (rsyslog)
  • Сообщения ядра и события брандмауэра
  • Сочетание штатных операций и важных событий

Создайте тестовую конфигурацию коллектора

Создайте файл ec2-host-logs-demo.yaml со следующей конфигурацией:

cat > ec2-host-logs-demo.yaml << 'EOF'
receivers:
  filelog/journal:
    include:
      - /tmp/host-demo/journal.log
    start_at: beginning
    operators:
      - type: regex_parser
        regex: '^(?P<timestamp>\S+) (?P<hostname>\S+) (?P<unit>\S+?)(?:\[(?P<pid>\d+)\])?: (?P<message>.*)$'
        parse_from: body
        parse_to: attributes
      
      - type: time_parser
        parse_from: attributes.timestamp
        layout: '%Y-%m-%dT%H:%M:%S%z'
      
      - type: add
        field: attributes.source
        value: "ec2-demo"

processors:
  # Имитация метаданных EC2 для демонстрации (реальный инстанс EC2 не требуется)
  resource:
    attributes:
      - key: service.name
        value: "ec2-demo"
        action: insert
      - key: cloud.provider
        value: "aws"
        action: insert
      - key: cloud.platform
        value: "aws_ec2"
        action: insert
      - key: cloud.region
        value: "us-east-1"
        action: insert
      - key: cloud.availability_zone
        value: "us-east-1a"
        action: insert
      - key: host.id
        value: "i-0abc123def456789"
        action: insert
      - key: host.type
        value: "t3.medium"
        action: insert
      - key: host.name
        value: "prod-web-01"
        action: insert

service:
  pipelines:
    logs/ec2-demo:
      receivers: [filelog/journal]
      processors:
        - resource
        - memory_limiter
        - transform
        - batch
      exporters:
        - clickhouse
EOF
Примечание

В демонстрационных целях метаданные EC2 добавляются вручную с помощью процессора resource. В продакшене с реальными инстансами EC2 используйте процессор resourcedetection, который автоматически запрашивает API метаданных EC2.

Запуск ClickStack с демонстрационной конфигурацией

Запустите ClickStack с демонстрационными логами и конфигурацией:

docker run --name clickstack-demo \
  -p 8080:8080 -p 4317:4317 -p 4318:4318 \
  -e CUSTOM_OTELCOL_CONFIG_FILE=/etc/otelcol-contrib/custom.config.yaml \
  -v "$(pwd)/ec2-host-logs-demo.yaml:/etc/otelcol-contrib/custom.config.yaml:ro" \
  -v "$(pwd)/journal.log:/tmp/host-demo/journal.log:ro" \
  docker.hyperdx.io/hyperdx/hyperdx-all-in-one:latest

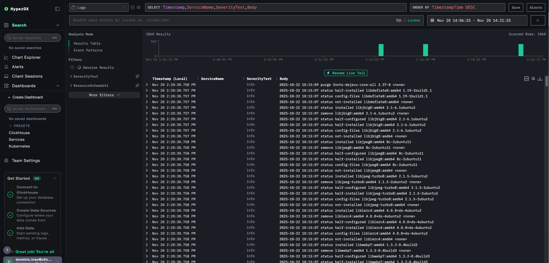
Проверка логов в HyperDX

После запуска коллектора:

  1. Откройте HyperDX и войдите в свой аккаунт (при необходимости сначала создайте аккаунт)
  2. Перейдите на экран поиска и выберите в качестве источника Logs
  3. Задайте интервал времени 2025-11-10 00:00:00 - 2025-11-13 00:00:00
  4. Отфильтруйте по значению source:ec2-demo
  5. Разверните запись лога, чтобы увидеть метаданные EC2 в атрибутах ресурса
экран поиска логов EC2
Подробная запись журнала EC2 с метаданными
Отображение часового пояса

HyperDX отображает временные метки в локальном часовом поясе вашего браузера. Демонстрационные данные охватывают период 2025-11-11 00:00:00 - 2025-11-12 00:00:00 (UTC). Широкий временной диапазон гарантирует, что вы увидите демонстрационные логи независимо от вашего местоположения. Увидев логи, вы можете сузить диапазон до 24 часов для более чёткой визуализации.

Вы должны увидеть логи с симулированным контекстом EC2, включающие:

  • Идентификатор экземпляра: i-0abc123def456789
  • Регион: us-east-1
  • Зона доступности: us-east-1a
  • Тип экземпляра: t3.medium

Дашборды и визуализация

Чтобы помочь вам начать мониторинг логов хостов EC2 с помощью ClickStack, мы предоставляем базовые визуализации с контекстом облачной инфраструктуры.

Скачать конфигурацию дашборда

Импортируйте готовый дашборд

  1. Откройте HyperDX и перейдите в раздел Dashboards
  2. Нажмите Import Dashboard в правом верхнем углу под значком с многоточием
Кнопка импорта дашборда
  1. Загрузите файл host-logs-dashboard.json и нажмите Finish Import
Завершение импорта

Просмотрите дашборд

Дашборд будет создан со всеми преднастроенными визуализациями:

Дашборд логов EC2

Вы можете фильтровать визуализации дашборда по контексту EC2:

  • cloud.region:us-east-1 — показать логи из конкретного региона
  • host.type:t3.medium — фильтрация по типу инстанса
  • host.id:i-0abc123def456 — логи с конкретного инстанса
Примечание

Для демонстрационного набора данных установите диапазон времени 2025-11-11 00:00:00 - 2025-11-12 00:00:00 (UTC) (скорректируйте в соответствии с вашим часовым поясом). Импортированный дашборд по умолчанию не будет иметь заданного диапазона времени.

Устранение неполадок

Метаданные EC2 не отображаются в журналах

Проверьте, что сервис метаданных EC2 доступен:

# Получение токена метаданных
TOKEN=$(curl -X PUT "http://169.254.169.254/latest/api/token" -H "X-aws-ec2-metadata-token-ttl-seconds: 21600")

# Тестирование конечной точки метаданных
curl -H "X-aws-ec2-metadata-token: $TOKEN" http://169.254.169.254/latest/meta-data/instance-id

Если это не помогло, проверьте:

  • Служба метаданных экземпляра включена
  • IMDSv2 не блокируется группами безопасности
  • Коллектор запущен непосредственно на экземпляре EC2

Проверьте логи коллектора на наличие ошибок метаданных:

# Если запущен как systemd-сервис
sudo journalctl -u otelcol-contrib -f | grep -i "ec2\|metadata\|resourcedetection"

# Если запущен в интерактивном режиме, проверьте stdout

В HyperDX не отображаются логи

Проверьте, что файлы syslog существуют и в них ведётся запись:

ls -la /var/log/syslog /var/log/messages
tail -f /var/log/syslog

Проверьте, что коллектор может читать файлы журналов:

cat /var/log/syslog | head -20

Проверьте сетевое подключение к ClickStack:

# Проверка OTLP-эндпоинта
curl -v http://YOUR_CLICKSTACK_HOST:4318/v1/logs

# Должен вернуться ответ (даже при ошибке это означает, что эндпоинт доступен)

Проверьте логи коллектора на наличие ошибок:

# Если запущен в режиме переднего плана
# Ищите сообщения об ошибках в stdout

# Если запущен как служба systemd
sudo journalctl -u otelcol-contrib -f | grep -i "error\|failed"

Некорректный разбор логов

Проверьте формат syslog:

Для Ubuntu 24.04+:

# Должен отображать формат ISO8601: 2025-11-17T20:55:44.826796+00:00
tail -5 /var/log/syslog

Для Amazon Linux 2 / Ubuntu 20.04:

# Должен отобразить традиционный формат: Nov 17 14:16:16
tail -5 /var/log/messages

Если ваш формат отличается, в зависимости от вашей дистрибуции используйте соответствующую вкладку конфигурации в разделе Create collector configuration.

Коллектор не запускается как служба systemd

Проверьте статус службы:

sudo systemctl status otelcol-contrib

Просмотрите подробные логи:

sudo journalctl -u otelcol-contrib -n 50

Распространённые проблемы:

  • API-ключ некорректно задан в переменных окружения
  • Ошибки синтаксиса в файле конфигурации
  • Проблемы с правами доступа к файлам логов

Следующие шаги

После настройки мониторинга логов хоста EC2:

  • Настройте оповещения для ключевых системных событий (сбоев сервисов, ошибок аутентификации, предупреждений по диску)
  • Фильтруйте логи по атрибутам метаданных EC2 (region, instance type, instance ID) для мониторинга конкретных ресурсов
  • Коррелируйте логи хоста EC2 с логами приложений для всестороннего устранения неполадок
  • Создайте пользовательские дашборды для мониторинга безопасности (попытки SSH-доступа, использование sudo, блокировки межсетевым экраном)